Release Notes 2.14
Released on 01. June 2022
Cultivation Planning View • GS1 Integration • Strain Phase Duration • Narcotic Handling • Improved Labels
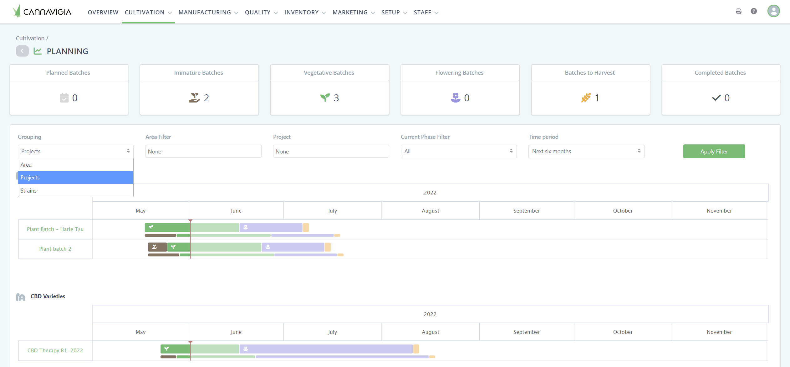
New Cultivation Planning View
The Planning View has been completely overhauled. Allows for custom filters to be set to get the Information you are looking for in the format you prefer.

GS1 Integration (GTIN)
Cannavigia now supports https://www.gs1.org/ integration. Speak to our customer support team to enable this feature.
Add the required information in your articles and the company profile.


Manage Phase Duration in Strains
Estimated phase duration can now be set up in the strain. When starting a new plant batch with the selected strain it will automatically calculate the estimated completion times. The duration can still be edited upon creation.

Narcotic Handling and THC Amount
Cultivating narcotic strains is connected with a host of additional requirements. By defining the cultivated strain as narcotic the system will automatically make sure those requirements are met. Additionally, articles that are defined as narcotic have to be released and the total THC amount set in mg/article unit.


More Information for single Plants
Single plants now have their own view where all the information of the plant can be seen.

New Sample and Article Batch Label
Article batch and sample labels have been redesigned and optimized for 203dpi printers with a font that is machine-readable even on small labels (59x38mm, 101x76mm).

Create Articles out of Plants
Create articles out of plants in a plant batch by setting up the article and then creating it out of the plant batch. Use all the functionalities of articles like releases and detailed batch records.


General
Bugfixes
Manufacturing Workflow improvements
No access user no longer requires an e-mail
Select multiple equipment when starting a drying process
Equipment maintenance: Contact or User can now be selected
Production now links to the article batch after completion
Submit a sample to the lab now also in the sample detail view
When moving article batches, use the search function to quickly find the area
Improved plant batch editing: Edit all properties in one view
Customer engagement QR code not printable from the article inventory
Narcotic strains have a different color for easier identification
Setting the start and finish time of a drying process has been improved.